Drive energy efficiency
Track and optimize energy usage to cut costs and minimize your factory’s environmental footprint.
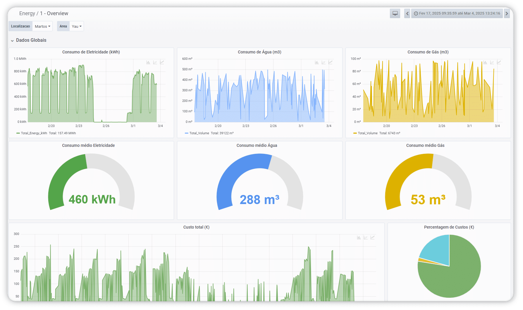
Full oversight of energy consumption
- Spot trends and pinpoint areas of deviation or inefficiency
- Drive smarter decisions to optimize energy efficiency in your production process
Detailed reports for strategic decisions
- Consolidated information on energy consumption and emissions, ready for audits and internal reporting
- Clear data for those who need to monitor consumption and improve factory efficiency
Automatic optimization using your historical data
- Optimization suggestions and strategies based on real consumption patterns
- Improve the energy efficiency of your production lines, equipment, and facilities
Key features
Energy consumption control
Spot trends, eliminate waste, and make smart decisions to maximize energy efficiency
Real time alerts
Get notified of energy anomalies and take instant action to avoid unnecessary expenses.
Reports customized to your needs
Access detailed reports on consumption and emissions, providing essential information for analysis, audits, and continuous improvement.
Direct impact on efficiency and operational costs
With ACCEPT energy, teams can:
- Reduce energy consumption and associated costs
- Spot energy fluctuations and take timely action
- Anticipate deviations based on real data
- Boost energy efficiency across your lines and equipment
- Support sustainability and ESG strategies
- Create clear reports for management and audits
Discover the hidden efficiency potential in your factory
Schedule a demo and see how ACCEPT energy uncovers critical consumption, reduces costs, and improves the energy performance of your operations.
